Fueling data-driven decisions for 40,000+ organizations.
Scale with confidence, innovate without limits.
Discover the full potential of your event data.
Maximize the value of your machine data, streamline data management,
and prepare your organization for AI-driven innovation.
Slash observability costs
Collect more, store longer, gain richer intelligence—all while dramatically reducing TCO.
Accelerate AI engineering
Evaluate prompts, trace agent workflows, and track cost and latency across providers.
Unlock predictive insights
Transform raw event data into strategic advantage, laying the foundation for AI-powered predictions.
Solve today’s challenges, shape tomorrow’s solutions.
Axiom is versatile across critical use cases: From event data at scale to enabling
custom application development, unlock the full potential of your event data.
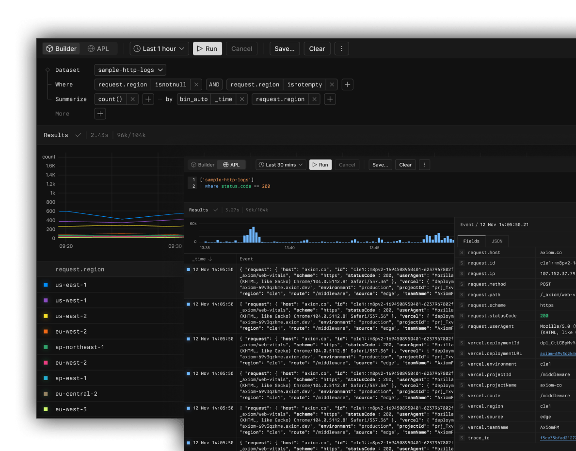
Streamline log analysis for rapid resolution
Collect and explore log data effortlessly. Real-time
analysis and flexible querying empower your team to
derive insights faster while reducing costs.
- Ingest and query petabytes of data in real-time
- Analyze with a powerful, piped processing language
- Use virtual fields for query-time transformation

Axiom Event Data Platform.
The new standard for event data. Collect, store, and analyze every
single event without limits on a platform that gives you complete control.
PLATFORM
Event store
Data loading
API
Security
CONSOLE
Query
Reporting
Monitoring
Management
Event store
Limitless, instantly queryable event data. Petabyte-scale ingest, over 95% compression, and serverless querying.

Revolutionary architecture combines resilient, schema-less ingestion, ultra-efficient object storage, and on-demand query compute. Experience unmatched performance and cost-efficiency.
Learn more about Axiom Event Store→
Transparent, flexible pricing that scales with you.
From solo entrepreneurs to global enterprises with tens of
thousands of apps and services, Axiom grows with you.
Axiom Cloud
Fully managed cloud service with usage-based pricing
and automatic optimization. Start for free, then scale
seamlessly with predictable costs as your needs grow.
[$]Flexible, usage-based pricing
Pay only for what you use with automatic volume
discounts and a generous always free tier.
[>]Instant deployment
Get started in minutes with enterprise features
available on-demand through self-service add-ons.
Fair, self-serve enterprise
Get our best discount automatically. No artificial limits—
start sending petabytes today. Max discounts are
available in-console; sales is optional and here to help.
[%]Best discount, automatically
Transparent, automatic volume discounts—no negotiations required.
Get the best available price right from the console.
[∞]No artificial limits
Ingest at petabyte scale and enable enterprise features
on demand—no gated tiers or forced sales conversations.
Empowering 30,000+ teams with accelerated insights.
From high-growth startups to global enterprises.
Stay up-to-date with our latest
announcements, product updates, and events.
Get up and running in minutes.
Don’t wait months for results.
With Axiom, see the value from day one.
- Send your first logs in under 5 minutes
- Get actionable insights within the first hour
- Start with free tier, scale when ready
- Optionally join a guided proof-of-value process
- Achieve measurable ROI within 60 days
DAY 1
TO ACTIVE
DAY 30
TO ROI
DAY 90
TO GROWTH
Data collection
Team onboarding
Query and analysis
Value realization










