Turn natural-language prompts into queries in one keystroke.
Axiom introduces a natural language to query generator that turns your plain English into powerful insights. Now you can simply describe what you want to see in your data and our AI will do the heavy lifting of creating the technical query for you.
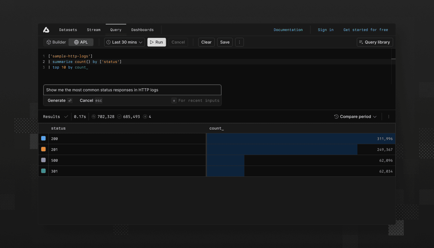
Struggling to remember APL syntax? Just press Cmd/Ctrl K in the query editor, type something like “Show me the most common status responses in HTTP logs” and watch as the AI transforms your request into a valid APL query. You maintain full control with options to accept, modify, or reject the generated query before running it.
This feature bridges the gap between what you want to know and how to ask for it technically, making data exploration more intuitive for both APL experts and newcomers. The query generator remembers your previous prompts too, so you can quickly iterate on past queries by cycling through your history with arrow keys.
Ready to simplify your data exploration? Start conversing with your data today by pressing Cmd/Ctrl K in the APL query editor and see how it transforms your workflow, or check out our documentation to learn more.
Turn Axiom AI on or off
Features powered by Axiom AI are turned on by default for most customers. You can turn them on or off anytime, for example, for regulatory and compliance reasons.
For more information, see the documentation.
