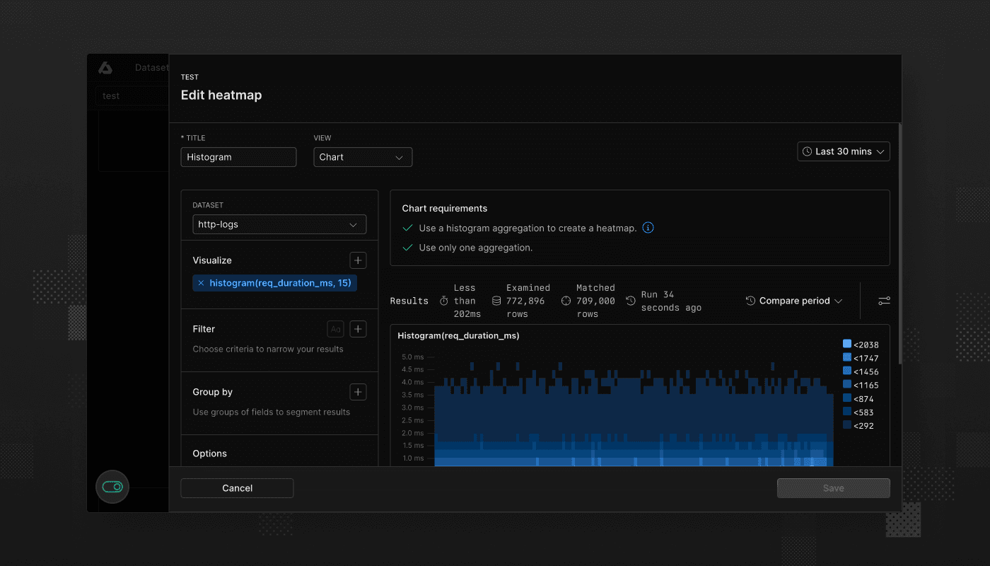
We’re happy to announce the introduction of heatmap dashboard elements.
Heatmaps represent the distribution of numerical data by grouping values into ranges or buckets. Each bucket reflects a frequency count of data points that fall within its range. Instead of showing individual events or measurements, heatmaps give a clear view of the overall distribution patterns. This allows you to identify performance bottlenecks, outliers, or shifts in behavior. For instance, you can use heatmaps to track response times, latency, or error rates.
For more information, see Heatmap dashboard elements in the documentation.
