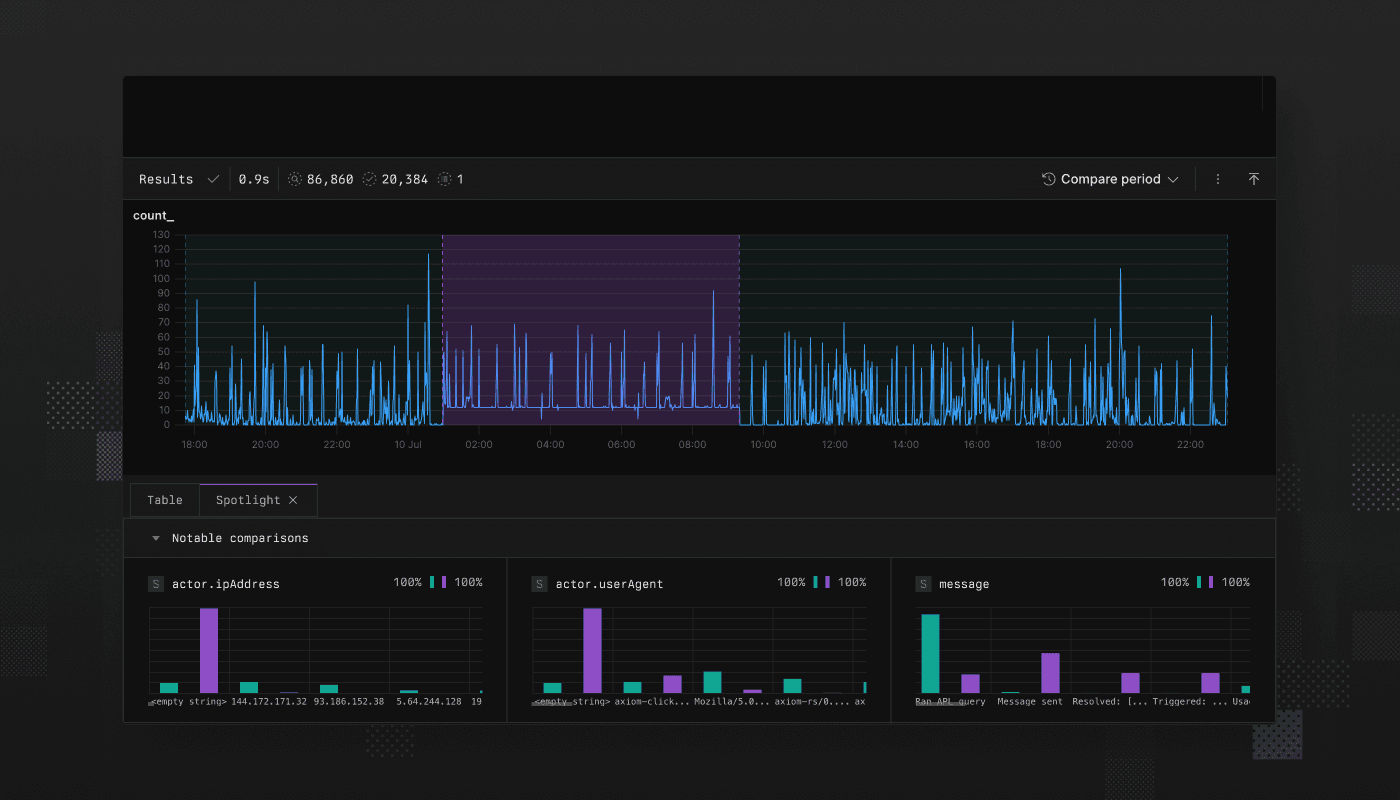
Axiom introduces Spotlight, a powerful new feature that transforms how you investigate issues by automatically surfacing the most relevant differences between selected events and baseline data.
Instead of manually crafting queries to understand anomalies, Spotlight lets you select a region on any line chart or heatmap and immediately see what makes those events unique. Spotlight analyzes every field in your data and intelligently presents the most significant differences through adaptive visualizations.
Key use cases
- Root cause analysis: Spotlight the slowest traces in your service to instantly see if they’re concentrated in a specific endpoint, region, or user segment—no complex queries required.
- Error investigation: When errors spike, highlight that time period to automatically discover the underlying cause, whether it’s a new deployment, specific user actions, or infrastructure changes.
- Growth insights: Spotlight an uptick in new sign-ups to quickly understand what’s different about your new users and optimize your acquisition strategy.
How it works
- Select any region on a line chart or heatmap where you want to investigate anomalous behavior
- Run Spotlight to automatically compare the selected events against your baseline data
- Discover insights as Spotlight ranks and visualizes the most significant differences across all fields
Learn more about Spotlight in our documentation.
